Tracking website traffic in Google Analytics is an important metric for businesses, marketers and website owners. It's a primary measure of engagement, content effectiveness, and marketing success. It is important to have visibility of how users are interacting with your site, where they aren't coming from, what actions they are or are not taking, etc.
Establishing a digital strategy requires tactfully monitoring audience metrics in order to optimize. Google Analytics is also efficient for producing insights with your website traffic methodology. You can measure important metrics such as, but not limited to, page views, time on site, bounce rates and user profiles or demographic data. Regardless if you are monitoring a single blog, an eCommerce platform, or a several hundred-page enterprise website, tracking website traffic methods using Google Analytics offers data-based decisions to build your site's visibility and improved user experience.
This blog will go over what website traffic in Google Analytics is, how to check it, and review some referring tools, such as Google Search Console and Google Tag Manager. Additionally, we will discuss a few steps you might consider implementing to improve your traffic, so you can take full advantage of your web analytics.
What is Website Traffic?
Website traffic is the amount of users that visit a website and engage with its content. There are multiple ways to measure website traffic such as page views, sessions, users, and bounce rate. All of these metrics provide insight into user behavior on the website. In particular, a business can look at traffic created by specific marketing efforts to determine how well the effort is doing, find out what pages on the website people are engaging, and understand where the audience came from.
Tracking website traffic through Google Analytics provides a deeper understanding of engagement on the website, session length, conversion rates, and referral sources. This data helps improve the marketing campaign, enhance usability, and increase overall user experiences. If a business has traffic data it can make better decisions on how to get more visitors and how to keep them.
We have a dedicated blog on "How to increase website traffic organically". Do check it out for useful insights.
Key Website Traffic Metrics in Google Analytics
To evaluate user behaviour and enhance website functionality, it is vital to understand important website traffic metrics in Google Analytics. Website traffic metrics allow companies to monitor user engagement, as they improve their marketing strategies. The following website traffic metrics in Google Analytics are vital to your success:
1. Users: The total unique visitors to your website in a range of time. Once a company tracks users, it can assess its audience growth size. You can track traffic on your website in Google Analytics to find patterns, which can lead to appropriate decision-making.
2. Sessions: A session relates to the group of interactions one user has on your website in a specified time. When analyzing sessions from a website's traffic, you can determine if your visitors are engaged and identify the most popular content.
3. Pageviews: The total number of pages seen on your website; this total also includes any repeated page views by a single user. If the number of page views on a website is above average, this means users found the content engaging, and when page views decline, there may be navigation issues.
4. Bounce Rate: This is the percentage of visitors who leave a website after viewing only one page, a high bounce rate may represent slow loading times, uninteresting content, or poor website design.
5. Session Duration: The average time users are on your site per session. Longer session durations often mean that users find your content valuable and engaging.
6. Engagement Rate: The percentage of users who are engaging with your content (clicking links, watching videos, etc.) A high engagement rate is an indicator of a great user experience.
7. Conversions: The number of users completing a goal that you put in place. (e.g., Signups, purchases, etc.) Google Analytics allows you to track conversions to analyze the effectiveness of your overall marketing success.
By observing these key metrics through website traffic in Google Analytics you can gain insights into how to improve website performance.
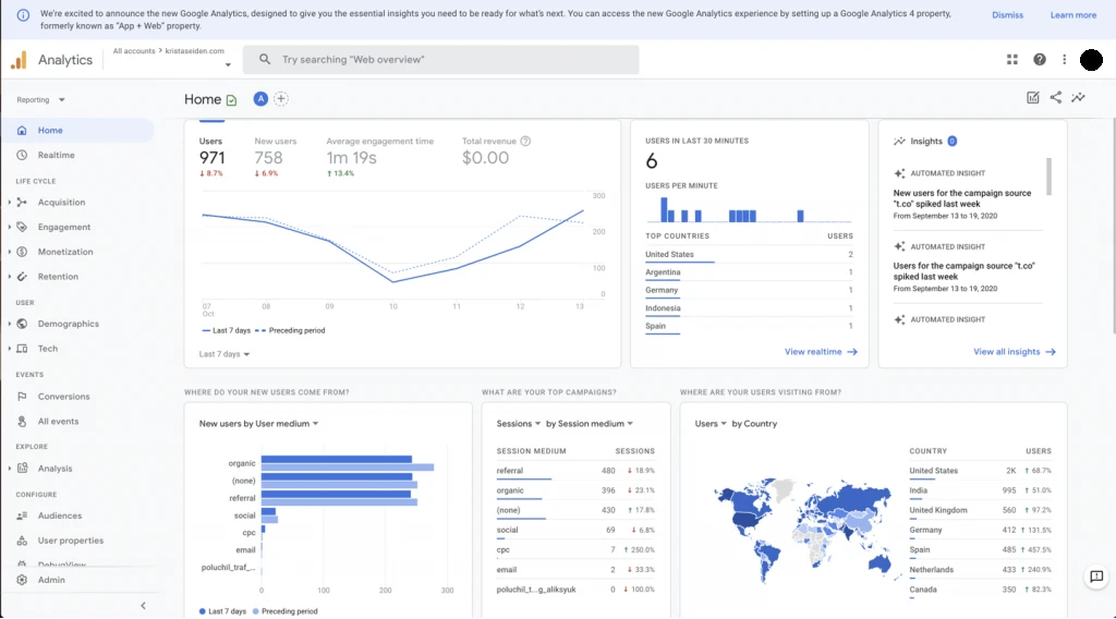
How to See Website Traffic in Google Analytics

Google has moved from Universal Analytics to Google Analytics 4, which is an enhanced data model centred on user interactions. GA4 introduces an event-based tracking system that allows for better insights about users. Many users still need to adjust to GA4, so knowing both versions is helpful for tracking website traffic. Tracking website traffic in Google Analytics has become a more dynamic process with GA4's capabilities.
Viewing Traffic in Google Analytics 4 (GA4)

Google Analytics 4 (GA4) revolves around a user-centric tracking system organized around events instead of sessions. This improves flexibility and detail for analyzing website traffic in Google Analytics. In order to successfully track traffic to your site and properly analyze it in Google Analytics, here is what you should do:
1. Log into GA4 and select the appropriate property associated with your website.
2. Go to Reports > Reports Snapshot and obtain a high-level overview of the most important insights into traffic, such as active users, traffic sources, and audience engagement trends.
3. Go to Acquisition > Traffic Acquisition to analyze where visitors come from. In this section, traffic sources are categorized as organic search, direct, referral, and social.
4. Go to Engagement > Pages and Screens to understand which pages or screens people engaged with the most. This helps evaluate content performance and understand user behavior in relation to different pages on the site.
5. Use Explorations to create reports that break down user journeys, conversion rates, and engagement during sessions. This feature helps you conduct the most advanced reporting you need, catering to your specific business needs.
With GA4's event model, businesses can gain more granular insights into user interactions or engagement, and then make data-informed choices to improve website performance and improve visitor engagement.
Real-Time Website Traffic in Google Analytics

The real-time analytics feature in Google Analytics can give you great insight into your visitors' activity as it happens and can help businesses understand how users engage. When you monitor website traffic in real-time in Google Analytics, you can investigate user behaviour, evaluate whether users engage with content, and determine if you have immediate traffic spikes. Real-time analytics is beneficial to monitor the effects of a marketing campaign, a social media promotion, or a live event. To find the real-time information in GA4, use the steps below:
1. Navigate to Reports > Real Time to see how many active users are on your website, at this moment. This report highlights where users are located, what device users are on, and how they are using the site.
2. Check on Event Count to see real-time activity on-user activity fall into different categories such as clicks, form submissions, and video plays. GA4's event-based model allows you to track several levels of engagement.
3. Analyze user journeys using the User Snapshot Feature to see a single user's journey (session), what pages they landed on, and how long they engaged with the page. User-level analytics assist in understanding user intent and improving user experience.
4. Find out what is the most popular traffic source in real-time, by analyzing where live users are coming from through organic search, social media, paid ads, or direct traffic.
Understanding Traffic Sources in Google Analytics
To understand how individuals locate your website, Google Analytics offers useful information by dividing traffic into various sources. Website traffic analysis in Google Analytics makes it possible for businesses to understand which channels bring the most visitors and which marketing initiatives are yielding returns. Below is an overview of the primary sources of traffic:
1. Organic Search: These are visitors who land on your website after searching on Google, Bing, or other search engines. If you’re investing in SEO, this is a crucial metric to monitor.
2. Direct Traffic: This comes from users who type your website URL directly into their browser or access it from a saved bookmark. It often indicates strong brand recognition and loyal visitors.
3. Referral Traffic: Visitors who come through links from other websites. If you've guest posts, collaborations, or mentions somewhere else, they drive referral traffic.
4. Social Traffic: This consists of visitors coming from social media sites such as Facebook, Instagram, Twitter, or LinkedIn. If you're doing social media campaigns, this indicates to you how effective they are.
5. Paid Search: These are users who click on paid ads, such as Google Ads or Bing Ads. If you’re running PPC campaigns, tracking this source helps measure your ad performance.
6. Email Traffic: Visitors who come from links in your email campaigns. A well-crafted email with an engaging call to action can drive a lot of valuable traffic.
7. Affiliate Traffic: If you're working with partners who drive your website traffic by promoting your site, visitors via their referral links are affiliate traffic.
Regular website traffic monitoring via Google Analytics ensures that you grasp which sources work best for your company. Based on this understanding, you refine your marketing initiatives, enhance interaction, and create data-based choices for expansion.
Google Search Console and Website Traffic

Google Search Console (GSC) is a great platform that works in tandem with Google Analytics to analyze search performance.
How to Use Google Search Console
To use Google Search Console,
1. Go to Google Search Console and make sure that your website is verified.
2. Then simply go to Performance > Search Results which will reveal clicks, impressions and rankings.
3. Use the pages tab to discover which pages are performing best.
4. Link GSC with Google Analytics if you want analytics reports to the fullest extent possible.
5. If you want to, analyze search queries and make actionable changes for improved content.
Google Tag Manager to Track Website Behavior
Google Tag Manager (GTM) is a tool that enables users to manage tracking codes without ever editing the code of a website.
How to Create Google Tag Manager
1. First, create a GTM Account and install the GTM container on your site.
2. Then add the Google Analytics Tag to track traffic data.

3. Set up events based on behavior (e.g., button click, form submission).
4. You can also use GTM to add and integrate third-party tracking (e.g., pixel tracking from Facebook or the LinkedIn Insight Tag).
Using Google Trends for Traffic Analysis

Using Google Trends for Traffic Analysis
1. Go to Google Trends and enter search terms.
2. Check trend patterns to get the popularity of searches.
3. Compare keywords to improve optimization for content.
4. Find a local interest and discuss seasonality.
5. Find trending topics for blogs and content.
Alternative Website Traffic Checker Tools
While Google Analytics is the best tool for website traffic analysis, some alternatives include:
● SimilarWeb: Provides traffic estimates for any website.
● SEMrush: Offers traffic analysis and keyword insights.
● Ahrefs: Tracks competitor website traffic and backlinks.
● Ubersuggest: Displays estimated website traffic for SEO purposes.
● Moz: Provides domain authority and traffic insights.
● Serpstat: Analyzes SEO and PPC traffic data.
How to Improve Website Traffic

1. Do keyword research and optimize content to rank better in search engines.
2. Content Marketing: Create useful content with blog articles, videos and infographics.
3. Social Media Marketing: Share those resources on social media sites like Facebook, Twitter and LinkedIn.
4. Email Marketing: Use email newsletters and promotions to connect with users.
5. Paid Advertising: Use Google Ads or social media ads to drive traffic.
6. Internal Linking: Uses links to other pages on your site to improve navigation or SEO.
7. Guest Blogging: Write content for other websites to have them link back to yours.
8. Influencer Marketing: Work with influencers to make your brand more visible.
9. Online Communities: Engage with communities on sites like Reddit or Quora.
10. Video Marketing: Use sites like YouTube and TikTok to engage your audience.
Uses of Google Analytics
Google Analytics finds use in
1. Website performance analysis.
2. Goal and conversion tracking.
3. Audience demographic evaluation.
4. Marketing campaign analysis.
5. Behaviour evaluation for improved user experience.
6. Website performance problems detection.
7. E-commerce transaction measurement.
Common Mistakes in Website Traffic Analysis
1. Overlooking Mobile Traffic: Allow mobile users to access your website.
2. Not Monitoring Conversions: Monitor and set up goals in Google Analytics.
3. Misunderstanding Bounce Rate: A high bounce rate is not always negative.
4. Not Employing UTM Parameters: Correctly monitor your marketing campaigns.
5. Not Paying Attention to Real-Time Data: Stay current on visitor behavior.
Conclusion
It is important to take time to understand website traffic in Google Analytics for your business success. With tools such as GA4, Google Search Console, and Google Tag Manager, you can get deep insights into your user's behavior and activity for improved website performance. When you analyze your traffic sources and the effectiveness of each source's strategy, you can determine your opportunities to optimize your traffic for engagement and conversions.
Would you like some help with Google Analytics setup or tracking your website traffic? Call webduniya today! We specialize in data-driven website development, SEO, and analytics integration for your business growth! Whether you are looking to set up GA4, analyze and optimize our traffic sources, or improve the overall performance of your website, we can help you! webduniya would love to help you on our journey, visit webduniya today to get started!